is it possible to query the RAK7268 status using MQTT? Thanks in advance for any help!
Hi @yurtkuran,
You can subscribe to the built-in MQTT broker only when you use the built-in network server in your gateway. And this is the feature for bridging to external systems - WisGateOS 2 User Manual | Complete Guide for LoRaWAN Gateway Software
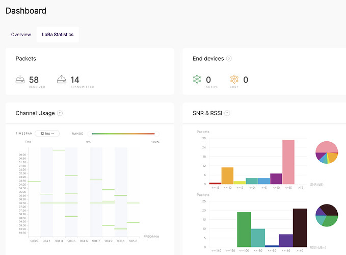
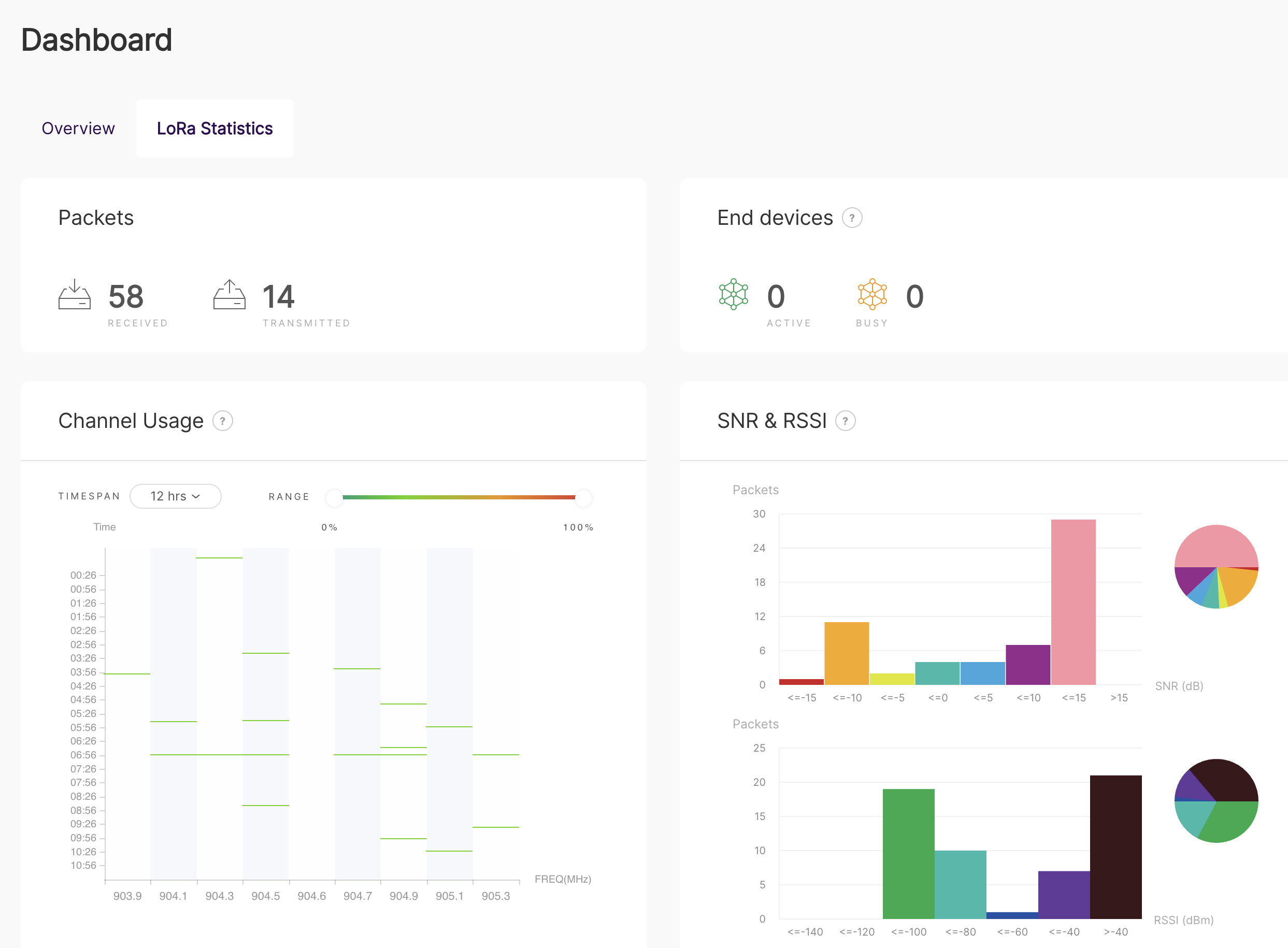
Hello @JaeHwan.Jin - thank you for the response. I am using the built-in network server. I use this feature to bridge the LoRa packets from the RAK3172 to HiveMQ. I would like to use MQTT to get status and metrics from the RAK7268 gateway. For example, would like to query the gateway for the items display on the dashboard page.
Is anyone else able to query gateway status over MQTT?
Hi @yurtkuran
There are several limited system statuses such as GPS, WDT, power and SD health if you connect the built-in MQTT broker with MQTT5 Explorer from the root topic.

