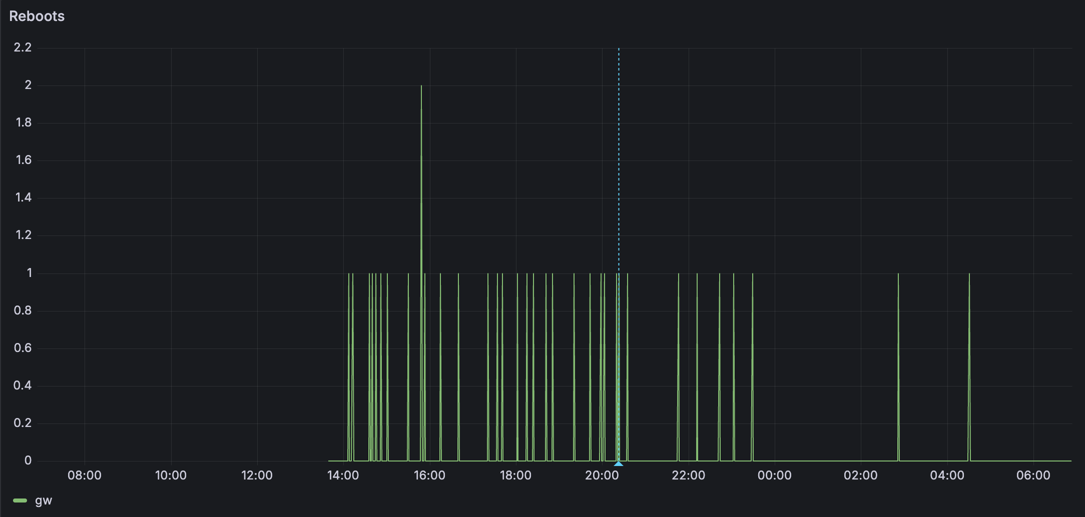
Device is randomly rebooting many times per day. Before the blue annotation is mqtt enabled. After the blue annotation is with mqtt disabled. More reboots with mqtt enabled, but random reboots either way.
-
What product do you wish to discuss? RAK11200
-
What firmware are you using? Meshtastic 2.6.11
-
How often does the problem happen? Many times per day.
-
How can we replicate the problem? Unsure
